服务热线
4008235996
广东澳鑫科技作为源头厂家,多年深耕制冷行业,为企业提供高性价比的冷水机直销方案。

在现代工业生产中,温控设备几乎是企业高效运转的必需品,其中工业冷水机凭借稳定的制冷性能,成为注塑、电子、化工、食品、镀膜、印刷等行业不可或缺的伙伴。这些行业内的小伙伴去车间逛逛~说不定您的车间里就有一台呢~

一、风冷式 VS 水冷式冷水机
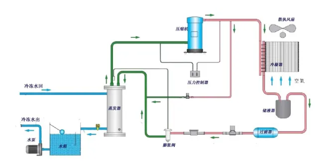
1. 风冷式冷水机
• 原理:通过风扇和冷凝器散热,不需要额外冷却水系统。
• 优点:安装方便、无需冷却塔,维护简单,适合水源紧张地区。
• 缺点:散热依赖环境空气,受环境温度影响较大,能效略低于水冷式。
• 应用场景:中小型工厂、电子车间、塑料模具冷却、食品加工等。

2. 水冷式冷水机
• 原理:通过冷却塔及水循环系统将热量带走。
• 优点:制冷效率高、运行稳定,适合大负荷长时间运行。
• 缺点:需要配备冷却塔和水泵,前期投资和维护稍高。
• 应用场景:大型制造业、汽车零部件、化工医药、冶金、电镀等对温控要求更高的行业。
